This is a migrated thread and some comments may be shown as answers.

Window loading time

1 Answer 450 Views
Window
This is a migrated thread and some comments may be shown as answers.
Marcin
Top achievements
Rank 1
Marcin asked on 25 Sep 2020, 01:36 PM
Hi,

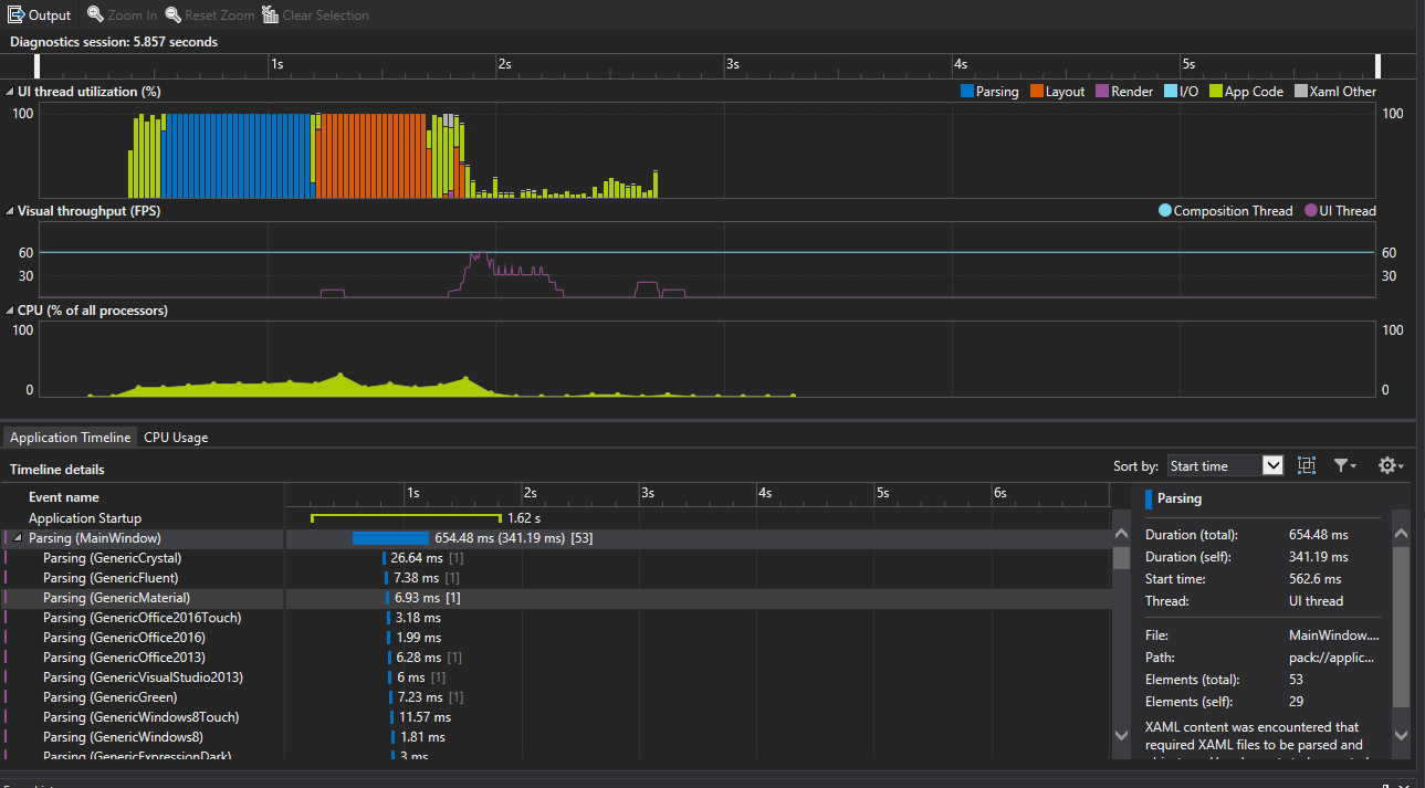
I have a problem with the window loading time. I only have a RadGridView with no data connection. Empty window loading time before mapping to data is 0.6s. In Visual Studio, using Performance Profiler, Inoticed that when loading the window, all styles that can be used in the application are parsed. Start time has increased by 0.6s. It is too long for my solution.

Is there a way to prevent the program from loading all the styles at startup?

1 Answer, 1 is accepted

Sort by
0
Vicky
Telerik team
answered on 30 Sep 2020, 09:43 AM

Hello Marcin,


Thank you for the provided screenshot. 

I assume that you are using the Xaml binaries on your end. If this is the case, the observed behavior is an expected one. Allow me to elaborate:
The Xaml binaries contain all of the necessary styles and templates for all of the themes. This is why they are bigger in size and allow for easier switching of themes. However, this leads to the observed behavior of parsing many additional files. 

To reduce loading time, you can consider using the NoXaml binaries. This way you can reference only the dll of the desired theme(s) for your application and merge the needed resources. This is further described in the Setting a Theme article.

Please, give the above suggested approach a try and let me know, if it helps.
I am looking forward to your reply.

Best Regards,
Vicky
Progress Telerik

Virtual Classroom, the free self-paced technical training that gets you up to speed with Telerik and Kendo UI products quickly just got a fresh new look + new and improved content including a brand new Blazor course! Check it out at https://learn.telerik.com/.

Tags
Window
Asked by
Marcin
Top achievements
Rank 1
Answers by
Vicky
Telerik team
Share this question
or