[Solved] Decode websocket MessagePack (Fiddler Everywhere)

1 Answer 576 Views
Fiddler Everywhere
Yoni
Top achievements
Rank 1
Yoni asked on 17 Sep 2024, 02:34 PM

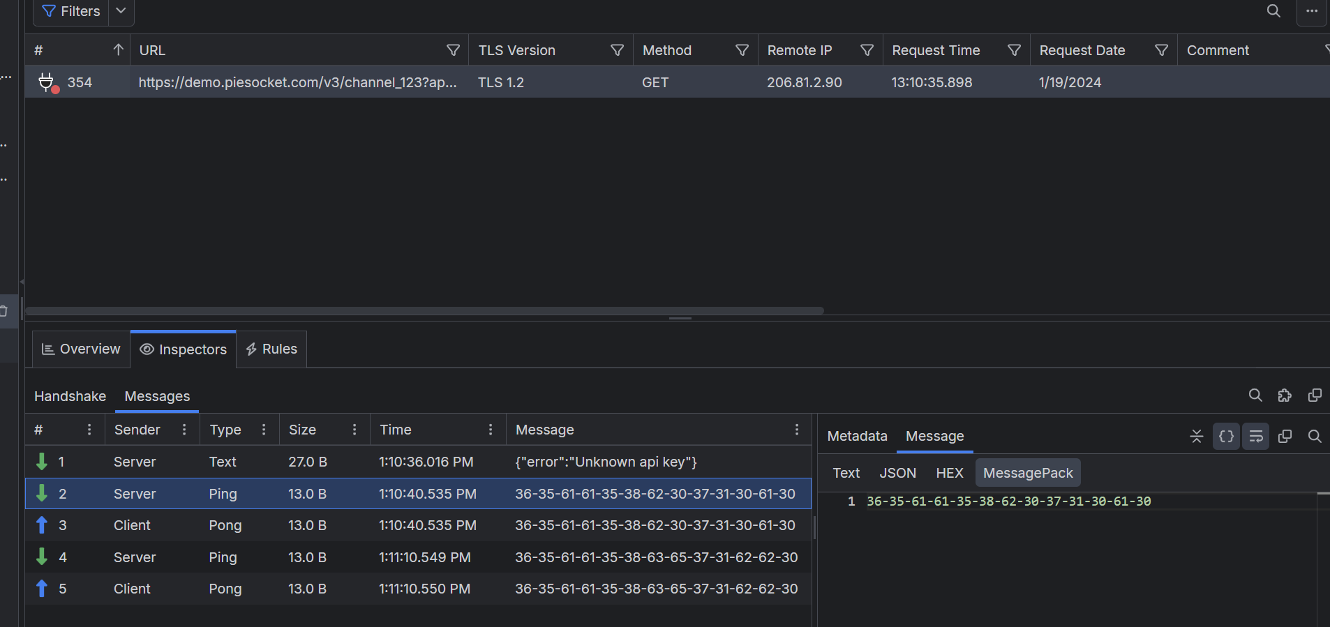
How can I decode a MessagePack of a certain websocket  ?

I tried to convert the hex to base64 then use an online msgpack converter to json but it didn't work.

I'm using Fiddler Everywhere.

(Attached an image)

Thank you !

1 Answer, 1 is accepted

Sort by
0
Nick Iliev
Telerik team
answered on 18 Sep 2024, 08:17 AM

Hello Yoni,

 

A Websocket message can contain a string or binary data (see example for both below)

While you can use Fiddler to decrypt string messages (base64) automatically, this is not true for binary data. Binary data is intended to provide additional encryption, compression (or both), and optimized data transfer. Fiddler can't automatically decode binary data—it can only be done through reverse engineering or by having the information needed to create a decryption algorithm.

As mentioned above, Fiddler can only decode WebSocket frames marked as text frames, but it won't decode frames marked as binary. When working with binary data, you can extract it through the HEX inspector and use it for further inspection.

 

Regards,
Nick Iliev
Progress Telerik

Love the Telerik and Kendo UI products and believe more people should try them? Invite a fellow developer to become a Progress customer and each of you can get a $50 Amazon gift voucher.

Yoni
Top achievements
Rank 1
commented on 18 Sep 2024, 12:42 PM

Thank you for the response !

how can I find more information about the decryption algorithm ? maybe through the handshake ?

Nick Iliev
Telerik team
commented on 19 Sep 2024, 06:35 AM

The information for the decryption is not necessarily available in the HTTP session - it depends on the specific implementation of the client and server applications.

Note that Fiddler Everywhere can handle and decrypt some MessagePack messages using a known algorithm - for example, with Fiddler Everywhere, you can decrypt messages made through SignalR.what

Tags
Fiddler Everywhere
Asked by
Yoni
Top achievements
Rank 1
Answers by
Nick Iliev
Telerik team
Share this question
or